如果你正在使用 OpenList 或 AList v3+ 来聚合管理你的多个网盘(如阿里云盘、百度网盘、Google Drive、OneDrive 等),那么你一定有过这样的痛点:如何自动将本地文件备份到云端?如何在不同网盘间自动同步数据?如何定时在闲时自动下载资源?
TaoSync 是一个为解决这些问题而生的自动化同步工具。它不是一个独立的网盘程序,而是 OpenList/AList 的“强力外挂”,通过可视化的 Web 界面,让你轻松配置复杂的同步策略,实现数据的自动流转。

🚨 重要安全提示
警告! TaoSync 设计为局域网内部使用。
- 严禁直接将其暴露在公网环境中。
- 若确需远程访问,必须配置强密码并启用 SSL (HTTPS) 加密,否则可能导致账号密码泄露。
- 本工具虽已做基础安全加固,但数据安全最终取决于用户的部署环境。

✨ 核心特性:全能、安全、可控
1. 🔄 灵活的同步策略
支持三种核心模式,满足多样化需求:
- 全同步模式 (Mirror):目标目录与源目录完全一致。源目录删除的文件,目标目录也会同步删除;新增或修改的文件会自动同步。适合实时备份。
- 仅新增模式 (Incremental):只同步源目录中存在但目标目录中不存在的文件。忽略删除和修改操作。适合累积归档。
- 移动模式 (Move):同步后将源文件删除(即“剪切”操作)。适合迁移数据或清理本地空间。

2. ⏰ 强大的定时调度
- Cron 表达式:支持精确到秒的定时任务(如“每天凌晨 3 点执行”)。
- 间隔执行:设置固定时间间隔(如“每 30 分钟执行一次”)。
- 手动触发:随时一键立即执行任务。
- 场景示例:设置“每晚 2:00 自动从阿里云盘下载最新剧集到本地 NAS”,充分利用闲时带宽。
3. 🛡️ 极致安全与隐私
- 密码不可逆加密:所有存储的网盘账号密码均经过加密处理,即使查看数据库也无法还原。
- 完全离线运行:除了连接你本地的 OpenList/AList 服务外,绝不连接任何第三方服务器,用户数据永不上传。
- 干净卸载:无系统依赖,删除程序文件夹即可彻底卸载,无残留。
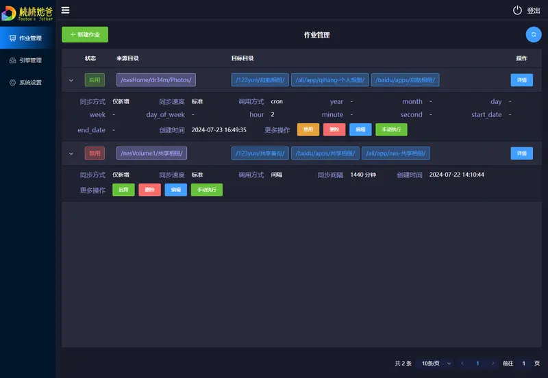
4. 📊 可视化监控与管理
- 实时进度:清晰展示当前同步速度、已完成文件、预估剩余时间。
- 引擎管理:自由增删改查多个 OpenList/AList 实例(支持多账户隔离)。
- 作业管理:对同步任务进行启用、禁用、编辑、手动执行等操作。
- 智能排除:支持设置排除规则(如
*.tmp,/Cache/),避免同步无用文件。 - 日志通知:完善的错误日志记录,支持对接 钉钉机器人 或 Server 酱,任务成功/失败即时推送消息。
5. 🌍 全平台支持与透明构建
- 广泛兼容:提供 Windows, macOS, Linux (含 ARM, 386, S390X 等) 的全架构二进制文件。
- Docker 首选:提供官方 Docker 镜像,一行命令即可部署,特别适合 NAS 用户(绿联、群晖、威联通等)。
- 开源透明:代码开源,GitHub Actions 自动构建发布,过程公开可查,杜绝投毒风险。
🚀 快速开始
方式一:Docker 部署(推荐)
最适合 NAS 和服务器用户,隔离性好,管理方便。
docker run -d \
--restart=always \
-p 8023:8023 \
-v /opt/data:/app/data \
--name=taoSync \
dr34m/tao-sync:latest
-v /opt/data:/app/data:请将/opt/data替换为你宿主机上用于存储配置和日志的实际路径。- 访问
http://<你的IP>:8023即可使用。
方式二:直接运行可执行程序
- 前往 GitHub Release 页面下载对应平台的压缩包。
- 解压后直接运行
taoSync(Windows 下为taoSync.exe)。 - 访问
http://127.0.0.1:8023。
📝 使用指南
- 前置条件:确保你已经安装并运行了 OpenList 或 AList v3+,且能正常访问。
- 获取初始密码:
- 启动 TaoSync 后,默认账号为
admin。 - 初始密码会输出在启动日志的第一行。
- 若未看到日志,请查看同级目录
data/log/sys_xxx.log文件。 - 登录后请立即在“系统设置”中修改密码!
- 启动 TaoSync 后,默认账号为
- 配置引擎:
- 进入“引擎管理”,添加你的 OpenList/AList 地址、账号和密码。
- 创建作业:
- 进入“作业管理”,新建任务。
- 选择源引擎/目录和目标引擎/目录。
- 设置同步模式(全同步/仅新增/移动)。
- 配置定时规则(Cron 或间隔)。
- (可选)设置排除规则。
- 享受自动化:保存并启用任务,TaoSync 将自动在后台为你搬运数据。
💡 典型应用场景
- 多网盘互为备份:将阿里云盘的重要资料自动同步到百度网盘和 OneDrive,实现“鸡蛋不放在一个篮子里”。
- NAS 自动下载机:配合 AList 的离线下载功能,设置 TaoSync 定期将下载好的电影从云端“移动”到本地 NAS 硬盘,释放云端空间。
- 办公文档实时灾备:将公司电脑上的工作目录“全同步”到私有云盘,防止本地硬盘损坏导致数据丢失。
- 跨平台文件分发:将整理好的资料包,自动同步分发给多个不同平台的存储账号。











评论